Test Management in Bugasura
Overview
Bugasura now also enables you to not just track bugs, but also provides you with a full-fledged test management tool
Bugasura’s Test Management is built for modern QA teams. Whether you’re doing functional, UI, or API testing, this feature helps you organize, track, and improve your testing process — all within Bugasura. You no longer need separate tools for requirements, test cases, execution, or reporting. Everything now lives inside one clean, connected workflow.
Introducing Test Management
This new module in Bugasura lets you:
- Add and manage requirements linked to specific sprints.
- Organize test cases using folders and subfolders.
- Create and manage test suites and custom tags.
- Plan and execute test runs for every sprint.
- View related issues and generate test reports.
It’s designed to simplify QA efforts and increase team collaboration and traceability throughout the testing process.

Why Should You Use Test Management?
- Structured Test Repository: Organize test cases cleanly with folders and subfolders.
- Sprint-Focused: Manage everything sprint-wise — requirements, test cases, test runs, and issues.
- Seamless Linking: Link test cases to requirements and ensure traceability.
- Custom Tags & Suites: Group tests based on tags, features, or custom suites.
- Better Collaboration: Assign tasks, track priorities, and attach test data or documents.
- Reports: Monitor sprint execution and identify bottlenecks via reports.
Setup
To start using Test Management
Step 1: Head to your dashboard and navigate to any project
Step 2: Go to the Requirements page in the project and do the following:
- To add requirements, go to the Requirements tab, select the folder and sprint, click “Add,” enter the title, details, priority, tags, assignee, attachments (if needed), and click Add. To link test cases, select the requirement and click “Link Test Cases”.


- Go to the Test Cases tab, pick or create a folder, and click “Add Test Case.” Select Functional or API, enter details, and hit Save. With GenAI on, details are auto-filled with smart suggestions to improve your test case summary.

- To execute test runs, go to the Test Runs tab, select the sprint, and mark each assigned test case as Pass or Fail during execution to easily track results and identify blockers.

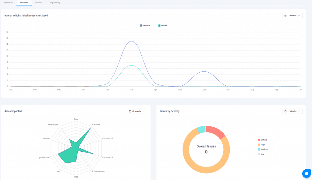
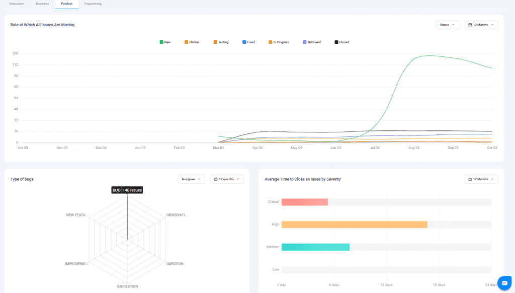
- Based on test case execution and bug reports, the Reports page provides tailored views for Business, Product, and Engineering teams — ensuring each gets the most relevant insights.




Usage
Use the Test Management module to create and organize requirements, add and manage test cases, run executions, track results, and generate reports — all within a sprint-based workflow.
